股市中杠杆什么意思-股票杠杆开户流程图片-【东方资本】,十大炒股杠杆平台 加杠网,股票杠杆怎么操作,股票怎么开通做特定交易功能

CMeas 度量分析平臺 CMeas 度量分析平臺

CMeas 度量分析平臺

播放視頻

嘉為藍鯨自主研發的企業級IT研發度量分析平臺,專注為企業打造開箱即用的軟件研發度量分析能力。

通過長期沉淀不同行業企業客戶的IT度量體系建設經驗,下鉆分析需求、研發、測試、部署到運營的全域度量指標體系,沉淀出IT研發度量最佳實踐,致力于為企業指引研發效能改進方向,驅動IT研發體系的持續優化。

產品架構

架構講解:


● 應用能力-數據展示 :內置全域度量指標與豐富圖表類型,通過支持字段樣式配置化、度量分析自動化,以及指標聯動與數據下鉆,真正實現數據分析指導業務發展。


● 應用能力-數據處理:支持數據源接入與數據集自定義,大幅降低企業度量工藝的開發、使用和維護成本。


● 應用能力-數據抽取:深度集成嘉為藍鯨DevOps平臺,自動獲取和實時分析嘉為藍鯨DevOps平臺的全域生產數據;同時支持數據源自定義配置,快速抓取第三方DevOps工具集生產數據。


● 技術底座-藍鯨PaaS平臺:依托藍鯨PaaS底座共享項目、用戶和權限等數據,實現集團級別的研發度量工藝建設。

亮點特性

聚焦業務價值

以“關鍵問題 - 關鍵步驟 - 關鍵指標”為度量指標建設指引,通過確立企業業務目標、逐步拆解業務步驟來保障度量指標的價值性和可用性。

組織級度量建設

提供組織內項目/產品線全局監控,快速總覽全部研發項目/產品線研發進度,無需通過冗長會議聽取匯報,降低人員空耗,提升管理效率。

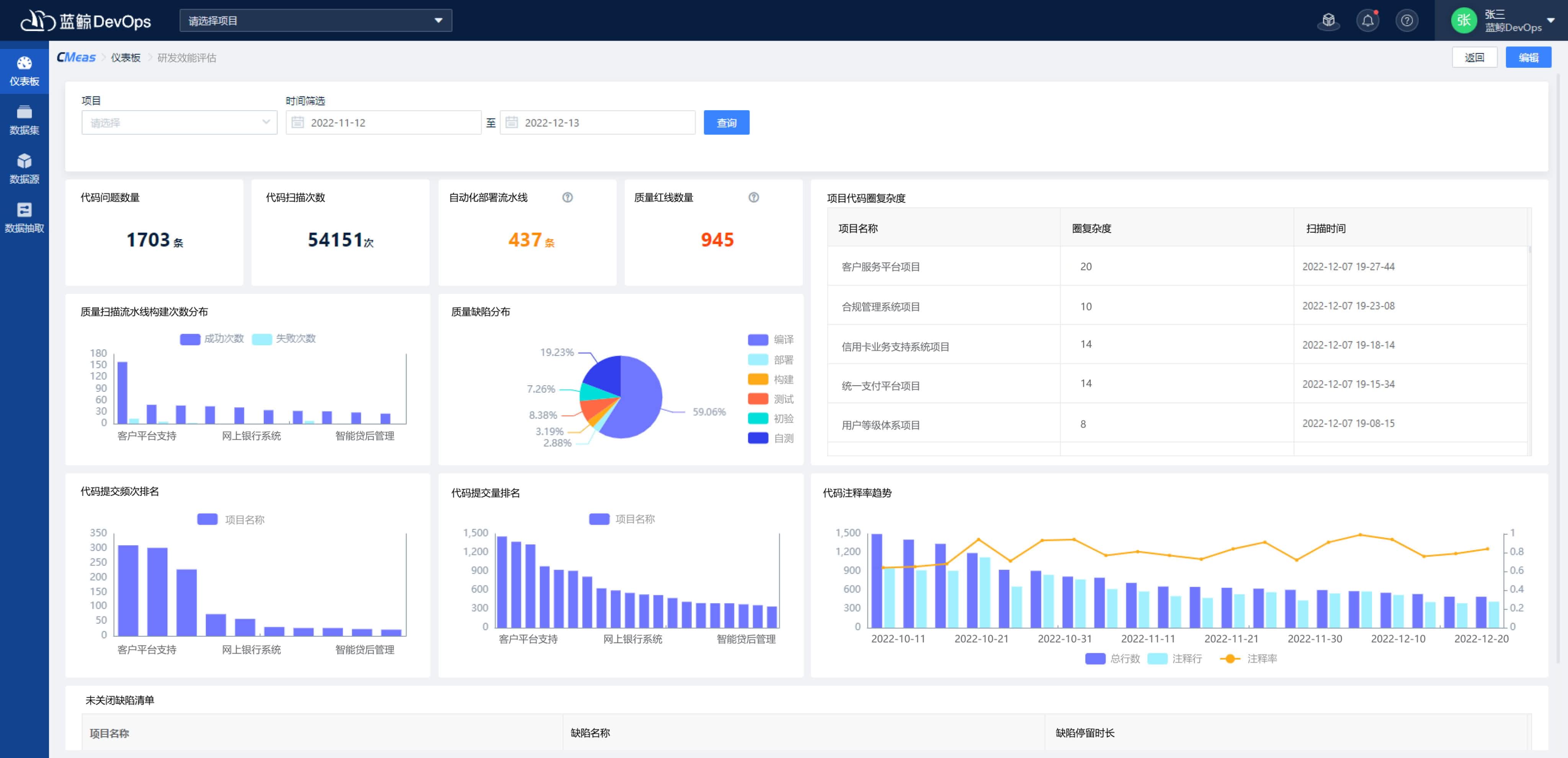
研發質量洞察

提供多維度的質量分析報告,及時發現研發過程中的質量問題,推進缺陷修復。

數據驅動優化

提供多款IT研發管理專用的度量模板,配合嘉為藍鯨DevOps度量建設的咨詢服務,幫助企業實現IT研發效能的全局提升和持續優化。

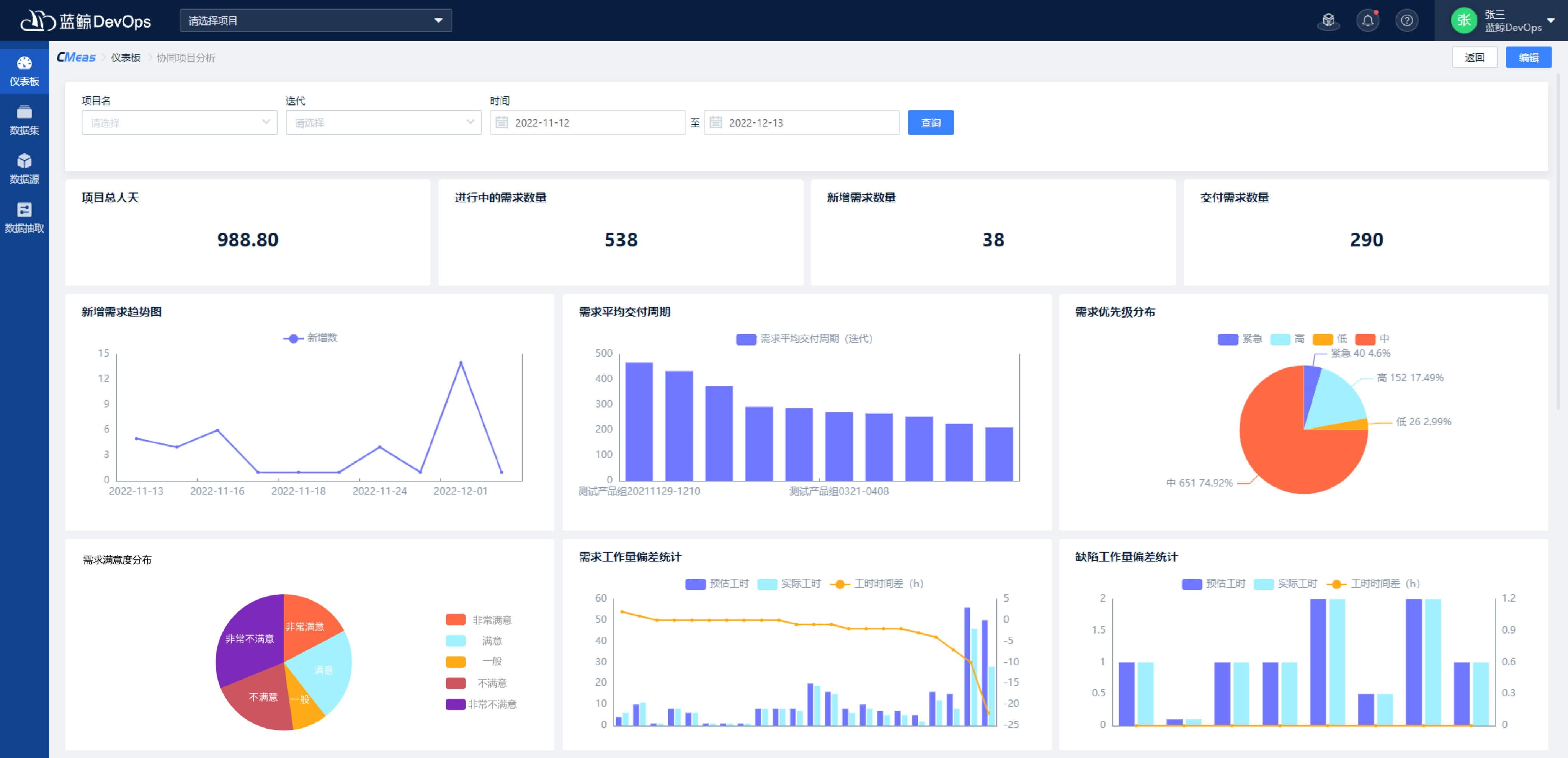
研發全域觀測

自動獲取分析嘉為藍鯨DevOps平臺的生產數據,快速生成及自動更新多款研發效能度量主題儀表板以及全套指標卡片(數據圖表),覆蓋項目管理、需求、開發、測試、部署和運維等眾多IT業務領域。

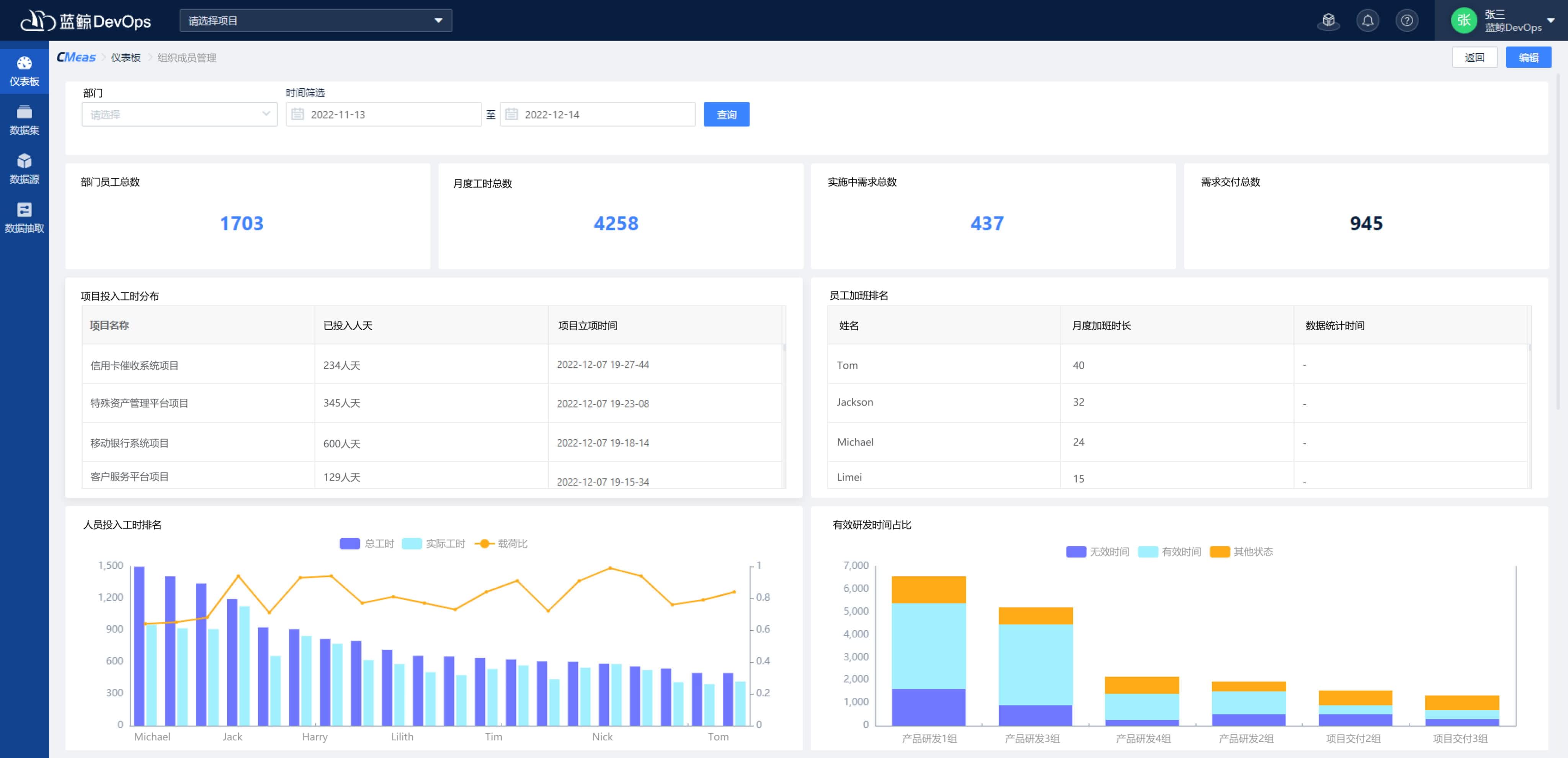
優化人員管理

自動生成IT研發的人力資源視圖,展示員工閑忙程度、資源使用情況和工作排行榜等度量結果,助力企業高管更合理評估員工工作量及工作表現。

客戶案例

開始使用嘉為藍鯨CMeas度量分析平臺

聯系我們查看資料,或申請DEMO演示,可以幫助您更加快速地了解該產品。

申請演示

免費申請演示

聯系我們

服務熱線:

020-38847288

QQ咨詢:

3593213400

在線溝通:

立即咨詢
查看更多聯系方式

申請演示

請登錄后在查看!