股市中杠杆什么意思-股票杠杆开户流程图片-【东方资本】,十大炒股杠杆平台 加杠网,股票杠杆怎么操作,股票怎么开通做特定交易功能

監控中心?鯨眼 監控中心?鯨眼

監控中心?鯨眼

Gartner推薦的IT運維監控系統,及時、準確、智能,全面掌握IT應用和資源健康狀態!
統一采集、統一管理、統一視圖、統一分析,實現及時、準確、智能的集中監控,助您隨時隨地掌握應用和資源的健康狀態,保障業務穩定安全運行!【產品全面支持信創生態,并接入AI運維大模型工具實現智能監控告警】

產品架構

架構講解:


● 接入層:支持Agent采集、協議采集以及第三方監控源的數據接入。


● 能力層:覆蓋監控通用能力,具備數據采集模塊、數據存儲模塊、數據加工模塊、數據檢測模塊。


● 功能層:功能全面,提供豐富的監控管理、數據展示能力。


亮點特性

無縫聯動CMDB,實現配置驅動監控

聯動CMDB模型自動獲取監控對象實例,監控視圖可根據對象納管范圍動態生成;自動兼容各種對象的監控展示。

可落地的監控指標管理體系

基于監控對象和監控插件動態生成指標庫,可自定義啟停,保障所有指標是可采集可監控可選的真實指標。

強大的采集擴展能力,快速接入監控

強大的告警篩選規則;分派升級+重復通知;靈活的通知方式、通知場景,精準有序的分派告警給指定負責人。

視角視圖全面洞察,場景靈活適配

內置應用/資源維度的多視角視圖,支持各類對象的管理員視圖,可根據用戶場景自定義視圖。

豐富的異常檢測能力,讓異常問題無處容身

支持8種異常檢測算法,支持異常防抖收斂,支持無數據異常檢測和異常恢復檢測,滿足企業各種場景下的監控需求。

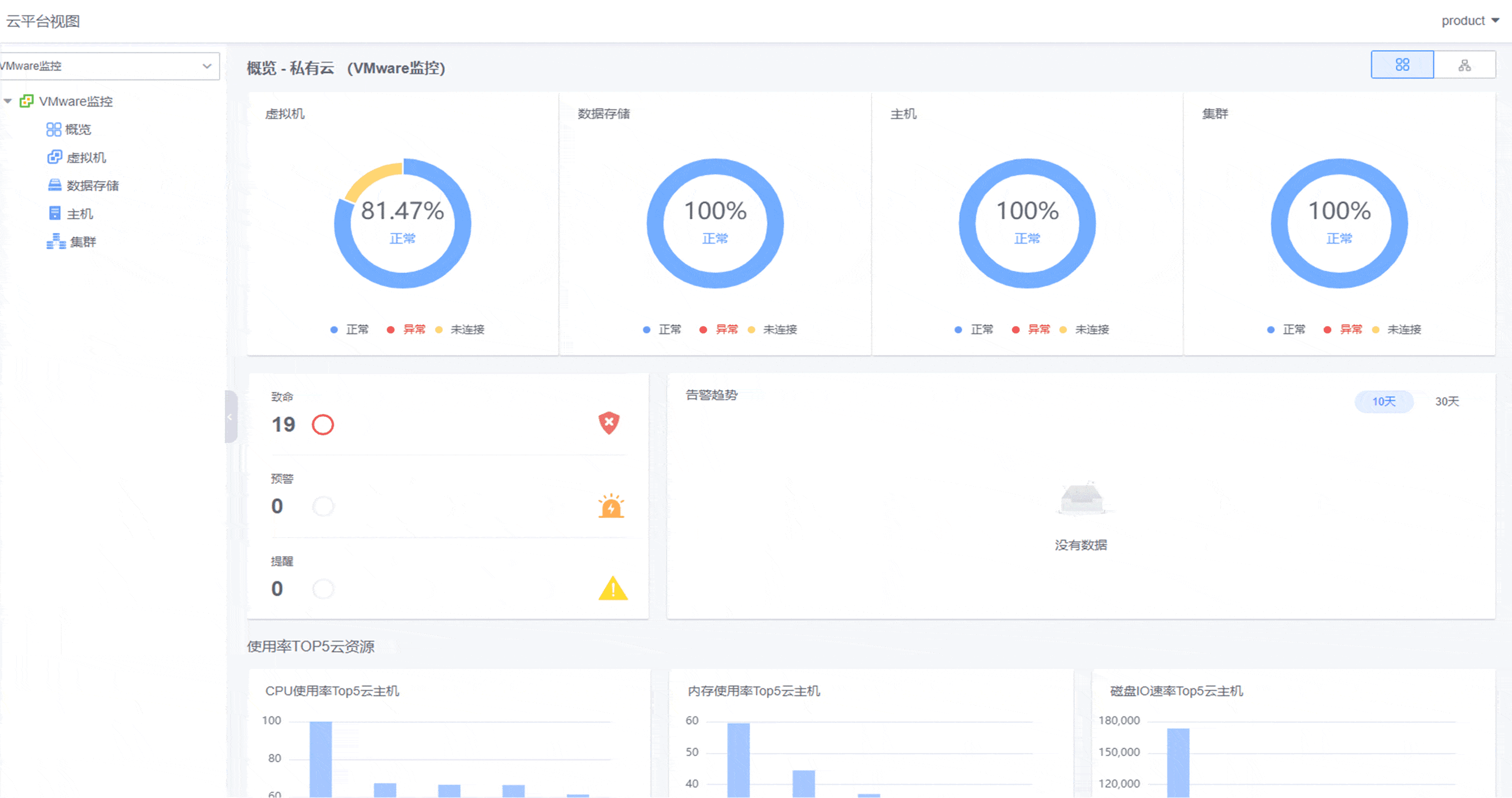
多云平臺集中監控

集中接入本地私有云和公有云監控,實現混合云環境下一體化云監控管理。提供資源監控全局概覽。

客戶案例

開始使用監控中心?鯨眼(KMC)

聯系我們查看資料,或申請DEMO演示,可以幫助您更加快速地了解該產品。

申請演示

免費申請演示

聯系我們

服務熱線:

020-38847288

QQ咨詢:

3593213400

在線溝通:

立即咨詢
查看更多聯系方式

申請演示

請登錄后在查看!