股市中杠杆什么意思-股票杠杆开户流程图片-【东方资本】,十大炒股杠杆平台 加杠网,股票杠杆怎么操作,股票怎么开通做特定交易功能

WeOps一體化運維訂閱解決方案 WeOps一體化運維訂閱解決方案

WeOps一體化運維訂閱解決方案

提供統一的運維服務門戶,幫助企業快速建設運維管理能力,全面提升運維管理水平,保障業務穩健運行。

首頁

/

運維服務

/

WeOps一體化運維訂閱解決方案

WeOps一體化運維訂閱解決方案


① 嘉為藍鯨WeOps平臺提供了核心IT設備監控和告警功能,使您能夠第一時間全面了解設備的健康狀態,降低故障的風險。

② 嘉為藍鯨WeOps平臺內置多種自動化運維工具,讓您可以一鍵進行故障排查和處理,自動運維,優化生產效率。

③ 嘉為藍鯨WeOps平臺專注于為員工提供專業的IT服務平臺,通過統一對外服務入口,助您高效協同工作,提升IT運維滿意度,凸顯運維價值。

點擊“免費試用”

產品亮點功能

產品架構

One-Pass、One-SuperAgent、One-CMDB 三位一體,數據統一采集、統一存儲、統一消費、統一治理。提供統一運維服務門戶,構建“監”、“管”、“控”、“營”和“服”各維度運維場景,功能融合,場景聯動,圍繞故障全生命周期建立管理體系。

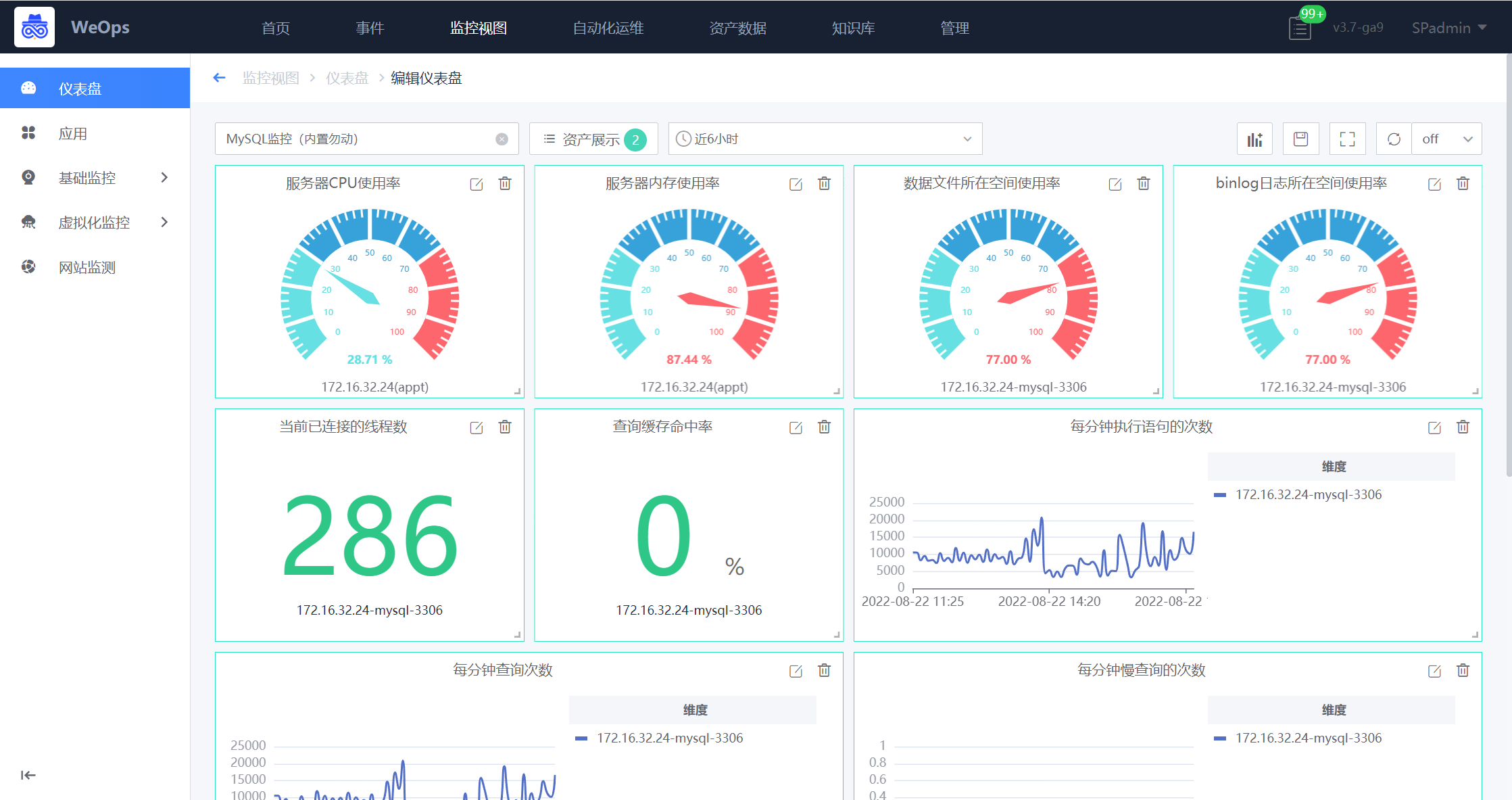
基礎架構監控

① 持續監測云/混合云/容器/虛擬主機/網絡/服務器和存儲的運行狀態

② 涵蓋5000+監控指標,支持自定義分類管理,推薦關鍵指標及告警閾值

③ 靈活易用的儀表盤,內置模版,拖拉拽快速生成監控面板

④ 提供應用和資源監控視圖,支持分角色分權管理

智能告警

① 支持對接第三方監控系統,如Zabbix/Prometheus/阿里云/騰訊云

② 通過告警抑制、告警屏蔽等算法,對告警事件進行統一處置

③ 支持關聯拓撲影響/指標視圖/即時遠程連接/運維腳本/故障自愈等場景

④ 支持郵件、短信、電話、微信、企業微信等事件通知方式

資產清單

① 內置通用模型,支持模型和模型關系管理

② 網絡可達軟硬件資源自動采集率可達80%以上

③ 自動生成應用和資源關聯關系拓撲

④ 支持網絡設備配置文件管理

遠程管理

① 一鍵遠程,簡單高效

② 加密傳輸,安全可靠

③ 支持登錄日志審計

數據大屏

① 內置各類場景化的精美大屏

② 隨產品訂閱持續增加

IT 服務臺

① 獨立的用戶報障門戶,簡約大方,方便用戶快速提單

② 支持企業微信H5移動端,輕松實現移動辦公

③ 支持自定義服務表單與流程,通過拖拉拽快速生成

④ 支持工單SLA管理,提供運營服務分析視圖

自動化工具

① 內置豐富的運維腳本庫,支持自定義上傳

② 批量執行腳本,簡單易用

③ 提供腳本執行記錄,方便審計

健康掃描

① 內置關鍵掃描指標,一鍵啟用

② 定時執行批量掃描,自動生成專業的掃描報告

補丁安裝

① 支持Windows Server和Linux操作系統,實現補丁自動安裝

② 提供補丁安裝報表,掌握補丁更新情況;

產品架構
基礎架構監控
智能告警
資產清單
遠程管理
數據大屏
IT 服務臺
自動化工具
健康掃描
補丁安裝

產品優勢

專注于保障業務連續性的一站式運維產品

一體化

一體化

保障業務連續性的一體化運維平臺

基于騰訊藍鯨智云平臺構建,數據無縫對接,消除信息孤島;統一訪問入口,一體化使用各項運維模塊,無需頻繁切換。

點擊“免費試用”
全覆蓋

全覆蓋

故障全生命周期管理

圍繞業務系統故障全生命周期管理,通過資源納管、健康掃描、監控告警、數據大屏、運維工具之間的場景聯動,貫穿“預防故障”、“發現故障”、“解決故障”的全過程,幫助IT構建故障全生命周期能力,實現主動運維。

點擊“免費試用”
專業性

專業性

具備可落地最佳實踐

20余年運維專家知識沉淀打造,內置豐富的“指標庫”、“腳本庫”和“知識庫”,助力運維最佳實踐的落地。

點擊“免費試用”
WeOps 平臺使用場景

WeOps 平臺使用場景


① 告警處理:WeOps提供對各類對象的監控能力,支持多數據源統一告警,展示清晰易用的告警信息,同時打通自動運維工具和知識庫,便于故障處理以及經驗沉淀。

② 自動化運維:WeOps提供數十種內置常用腳本和系統應用,支持常見的自動化運維,如補丁安裝和服務器批量重啟。

③ IT服務運營:WeOps的IT服務臺提供IT對外服務的統一窗口,與知識庫打通,高效處理工單,提升IT運維滿意度。

點擊查看場景視頻

服務模式

提供1至3年靈活訂閱服務方案,借由豐富的行業經驗,嘉為藍鯨旨在幫助企業快速建設輕量化部署、全棧適配、開箱易用、穩定安全的IT運維管理能力,對企業來說,無需投入過多前期成本,又可獲得持續的新功能迭代升級、運維場景深化及運營推廣服務。

免費申請演示

聯系我們

服務熱線:

020-38847288

QQ咨詢:

3593213400

在線溝通:

立即咨詢
查看更多聯系方式

申請演示

請登錄后在查看!