在數字經濟加速滲透的今天,企業IT架構日益復雜,業務系統的穩定性與可觀測性成為支撐業務持續運轉的核心支柱。從基礎資源到上層應用,從技術指標到業務場景,如何打破數據孤島、實現全棧統一觀測;如何借助智能技術提升IT故障響應效率,成為企業數字化轉型中亟待解決的兩大關鍵問題。
嘉為藍鯨全棧智能可觀測中心·鯨眼(以下簡稱“可觀測中心”)深耕企業可觀測領域,始終以用戶需求為導向,持續迭代升級。本次全新發布的V4.5版本,以業務為核心,以智能為驅動,以全局為視角,構建了覆蓋“感知-分析-決策-處置”全流程的IT運維可觀測體系,在業務監控、智能分析、全景觀測等核心能力上實現突破。可觀測中心融合大模型與AI技術,打造從數據采集到故障處置的全流程閉環,為企業提供更全面、更智能、更高效的可觀測解決方案,助力企業在復雜IT環境中精準把握系統狀態,保障業務平穩運行。

01. 發布總覽
本次發布圍繞 “業務可感知、智能可決策、全局可掌控” 三大核心目標,推出五大核心功能模塊,覆蓋業務監控、智能可觀測、全景觀測、硬件監控及多項重要輔助功能,全方位提升企業可觀測能力。
02. 業務監控
當跨行來賬延遲引發客戶連環問詢,當批量交易處理時某筆交易狀態成謎,業務可觀測正成為企業新的核心訴求。打破技術壁壘,讓業務系統狀態 “看得見、摸得著”——從數據到場景,從技術到業務,真正實現業務全鏈路可視化,才能精準掌握業務健康狀態、持續創造價值。這正是企業觀測體系的終極愿景。

1)業務黃金指標洞察
一鍵掌握業務脈搏!可觀測中心通過對指標數據處理,直觀呈現核心業務指標,告警狀態一目了然。依托于關鍵指標與實時監控,助您快速定位問題,保障業務平穩運行!

2)業務全鏈路追蹤
業務數據全鏈路打通,從發起端到流程終點,全程可視化!跨系統卡點秒級鎖定,告別在海量日志里逐個排查的繁瑣與煎熬,效率直接拉滿!

3)業務請求鏈檢索
從請求到響應,秒級追蹤每一筆業務軌跡,多維數據自由鉆取,讓系統運行故障盡在掌握!

4)可觀測數據聯動
一鍵穿透監控指標、告警、日志、APM全場景,實現從業務監控到根因定位的無縫跳轉,讓故障排查行云流水!

03. 智能可觀測
在當今復雜多變的IT環境下,傳統的運維方式已難以滿足企業對系統穩定性與高效性的嚴苛要求。可觀測中心深度融合大模型、AI算法等先進技術,對運維數據進行全方位、深層次的挖掘與分析,從根本上革新故障管理流程,為企業打造出一套智能化、自動化的運維體系,大幅提升系統的可靠性與運維效率。

1)大模型助理
運維過程中,面對復雜的系統問題和海量數據,人工分析往往耗時費力。大模型助理化身您的 “智能運維搭檔”,基于深厚的領域知識與海量運維數據訓練,可實時響應各類運維需求。無論是查詢系統配置細節、解讀指標波動原因,還是獲取故障處理最佳實踐,大模型助理都能快速提供精準答案,就像身邊有一位經驗豐富的資深運維專家,隨時為您答疑解惑,大幅降低運維門檻,讓新手也能輕松應對復雜運維場景。
2)智能問答
打破傳統運維依賴文檔查詢的低效模式,智能問答功能支持自然語言交互,讓運維信息獲取更直接、更高效。您可以用日常語言提問,例如 “近3天數據庫連接失敗的告警有多少條”“如何排查應用響應超時問題”,系統會自動理解問題意圖,從指標、日志、告警等多維度數據中挖掘答案,并以清晰易懂的方式呈現,同時關聯相關資源拓撲與歷史案例,讓您不僅能得到答案,還能掌握背后的邏輯與依據,真正實現 “問即所得、知其所以然”。
3)根因分析助手
告警一來,還在手動翻資源關聯、大海撈日志查關鍵詞,靠文檔或經驗排查?告警根因分析輕松破局!依托CMDB資源關系、日志上下文,結合大模型分析等能力,讓告警根因定位又快又準,運維效率直接起飛!
04. 全景觀測
可觀測中心重磅來襲!打破監控孤島,整合應用、容器、基礎設施全棧數據,跨層級、跨資源統一透視,業務健康全局可視。依賴拓撲一目了然,故障下鉆精準溯源,讓每一個故障無所遁形,為業務穩定性運營保駕護航!
1)業務全局觀測拓撲
想實時掌握業務全貌?看這張拓撲圖就夠!節點、鏈路清晰呈現,異常狀況一眼鎖定,業務運行狀態、資源上下游關聯盡在掌握。不管是排查故障,還是優化業務架構,有它助力,效率直接拉滿,運維人再也不用為 “摸不清業務脈絡” 頭疼啦!

2)業務資源縱覽
不管是業務、應用服務、容器資源,還是各類中間件、數據庫等資源,都能在這清晰呈現,業務資源監控狀態一目了然。有了它,可快速定位到有問題的資源,讓運維排障效率直接拉滿,誰用誰知道!

3)可觀測數據關聯
看這資源拓撲圖,聯動Metric(指標)、Log(日志)、Trace(調用鏈)、告警,四大觀測數據!不管是追蹤系統指標波動、定位日志異常、下鉆查看微服務調用鏈路,還是響應告警事件,相關數據都能在這張圖里高效聯動。從此告別數據零散,實現根因秒定位!

05. 硬件監控
硬件設備作為IT系統的物理基礎,其穩定運行直接影響上層業務。本次發布強化硬件監控能力,覆蓋網絡設備、服務器、存儲等核心硬件Trap監控以及鏈路監控,通過精細化監控指標檢測與快速告警響應,保障硬件層運行可靠性。
1)Trap事件監控
內置海量MIB文件,對交換機、路由器等常見網絡設備的Trap事件,僅需簡單配置協議參數就能直接響應!開箱即用的順滑體驗,讓網絡設備監控快速上線,運維團隊少走彎路,設備異常感知一步到位!

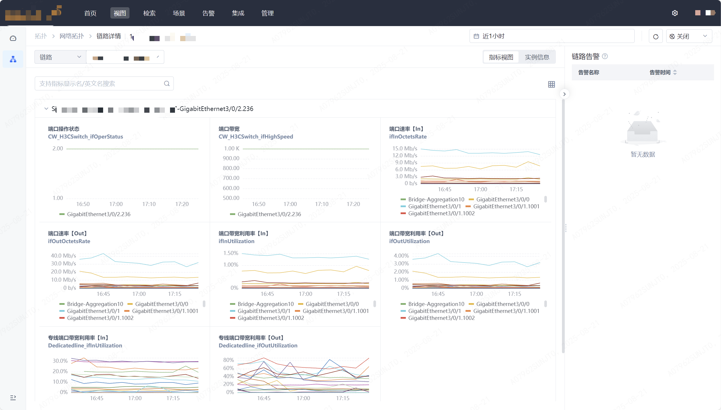
2)網絡鏈路監控
全面監控網絡鏈路的運行狀態,包括端口狀態、帶寬、速率、帶寬利用率等關鍵指標;通過拓撲圖直觀展示鏈路連接關系與關鍵實時數據。支持鏈路信息查詢、指標趨勢分析及告警關聯,可及時發現鏈路擁堵、中斷等問題,保障網絡傳輸通暢,為業務數據流轉提供穩定支撐。


06. 其它重要功能
1)支持國際化,無界協作更順暢
不管是跨時區團隊協作,還是多語言環境適配,國際化支持讓系統功能穩定在線,打破地域與語言壁壘,輕松應對全球業務運維!

2)全數據源可視,數據掌控更隨心
無論是指標波動實時追蹤,日志異常快速定位,還是告警事件趨勢分析。指標/日志/告警儀表盤讓數據動態一目了然,打破信息孤島與分析盲區,復雜業務場景都能精準拿捏!

3)多維度數據探索,指標分析更靈活
不管是海量指標精準檢索,還是定制化衍生指標,指標管理讓數據價值深度釋放,打破傳統局限與應用壁壘,多樣化分析需求都能輕松滿足!

4)按日歷服務檢測,節奏精準踩得住
跟著日歷服務的周期來檢測,業務什么時候忙、什么時候閑,檢測節奏全匹配,不打亂日常運轉,精準守護更貼心!

5)支持Kafka投遞日志數據,高效傳輸不卡頓
日志數據支持投遞至第三方Kafka,實現高速 “吐數”,讓第三方系統輕松完成數據分析與消費,數據流轉效率直接拉滿!

6)支持日志鏈路分析
日志采集鏈路的資源使用情況以可視化方式直觀呈現,數據鏈路上的組件資源容量分析、控制調優都能輕松搞定,讓資源管理更清晰、更高效!

7)告警通知群@功能,關鍵信息不遺漏
告警一來直接群里@相關人員,精準觸達不拖延,誰該處理、該做什么,一眼看清,響應速度快人一步,故障處理不耽誤!

嘉為藍鯨全棧智能可觀測中心·鯨眼V4.5版本重點圍繞業務場景可視化監控、硬件設備精細化管理、AI大模型智能賦能、多團隊協同協作四大方向,全方位提升企業IT系統的可觀測性與運維效率。
未來,嘉為藍鯨將持續迭代創新,緊跟技術發展趨勢與企業需求變化,不斷拓展可觀測的邊界,為企業數字化轉型提供更堅實的技術支撐,讓每一次業務運行更清晰可見,每一次故障處置更精準高效。
07. 推薦您選擇嘉為藍鯨全棧智能可觀測中心的理由
1)權威認可:多項行業大獎見證技術實力
嘉為藍鯨全棧智能可觀測中心,憑借著卓越的技術實力和創新能力,持續斬獲國內外權威機構與行業協會頒發的多項殊榮,這些獎項成為其在企業可觀測產品領域的重要 “實力名片”。其中,嘉為藍鯨全棧智能可觀測中心曾多次獲得 Gartner 推薦:
嘉為藍鯨CPack制品管理平臺:聯邦倉庫——助力跨團隊、跨地域、跨組織的制品資產協作
2025-08-29
查看詳細
嘉為藍鯨CMeas研發效能洞察平臺:一鍵保存你的專屬查詢儀表板
2025-08-29
查看詳細
嘉為藍鯨WeOps數據庫監控新范式:以專業監控視圖,賦能高效運維管理
2025-08-29
查看詳細
Jira國產化替代:從合規到價值,嘉為藍鯨DevOps敏捷協同平臺的破局之道
2025-08-29
查看詳細
嘉為藍鯨CCI持續集成平臺:掌控CI/CD全流程,流水線Stage準入讓部署更可靠
2025-08-22
查看詳細
嘉為藍鯨CMeas研發效能洞察平臺:研發效能周報,自動推送領導郵箱
2025-08-22
查看詳細
申請演示